Grafana 대시보드 쇼케이스: Prometheus, 가정 내 에너지 사용, GitHub 등을 위한 시각화!
몇 가지 대시보드를 살펴보겠습니다!
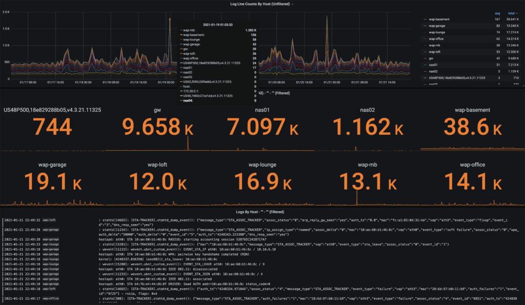
Grafana Loki NGINX 서비스 메시 대시보드

Ward Bekker가 만든 이 놀라운 새 대시보드와 관련 통합을 사용하면 Grafana Cloud 사용자는 전 세계 트래픽 및 수십 가지 핵심 지표를 모니터링할 수 있습니다. 자세한 내용, 전체 지침 및 데모 샌드박스 애플리케이션은 이 블로그 포스트에서 확인하세요.
Loki NGINX Service Mesh - JSON version | Grafana Labs
Thank you! Your message has been received!
grafana.com
VMware vSphere 대시보드

Veeam Software의 Jorge de la Cruz가 InfluxDB 데이터 원본과 Telegraf를 사용하여 VMware vSphere 컴퓨팅 가상화 플랫폼 모니터링을 위한 고수준 대시보드를 만들었습니다.
VMware vSphere - Overview | Grafana Labs
Thank you! Your message has been received!
grafana.com
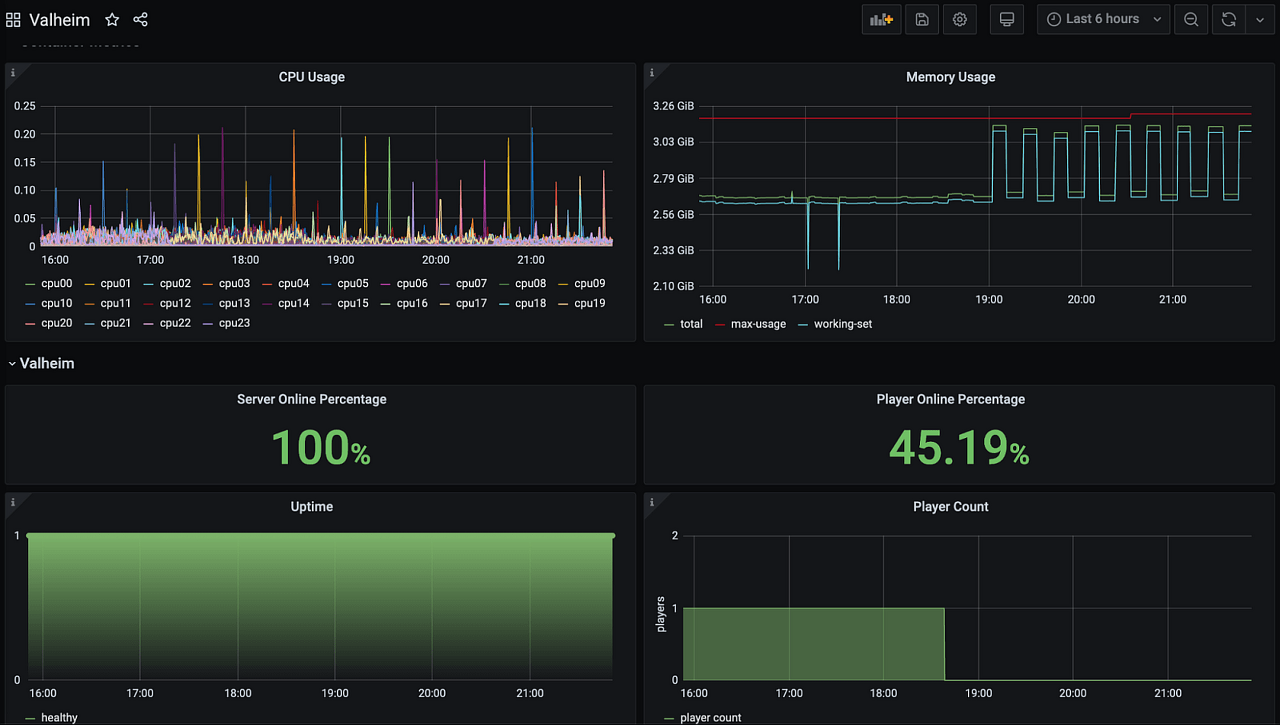
Valheim 서버 대시보드

Brian Forbis가 mbround18/valheim-docker 및 cAdvisor를 사용하여 Valheim 서버를 모니터링하기 위해 이 대시보드를 만들었습니다.
Valheim | Grafana Labs
Thank you! Your message has been received!
grafana.com
GitHub 기본 대시보드

Éamon Ryan이 만든 이 대시보드는 GitHub 데이터 원본의 사용 가능한 기능 샘플을 사용하여 특정 GitHub 저장소에 대한 흥미로운 정보를 표시합니다. 이 대시보드가 작동하려면 올바르게 구성된 GitHub 데이터 원본이 있어야 합니다. 기본적으로 grafana/grafana 저장소에서 읽지만 다른 저장소를 사용할 수도 있습니다.
Grafana 블로그에서 플러그인에 대한 자세한 내용을 확인하세요. GitHub 데이터 원본 플러그인은 여기에서도 다운로드할 수 있습니다.
GitHub Default | Grafana Labs
Thank you! Your message has been received!
grafana.com
Splunk 인프라 모니터링 / SignalFX 대시보드

Éamon Ryan의 또 다른 기여로, 이 대시보드는 Splunk 인프라 모니터링을 위한 Grafana Enterprise 플러그인을 활용합니다. 이 플러그인은 모든 Splunk 인프라 모니터링 / SignalFX 계정의 샘플 데이터와 함께 작동해야 합니다.
Splunk Infrastructure Monitoring / SignalFX Sample Data | Grafana Labs
Thank you! Your message has been received!
grafana.com
Jitsi Meet Exporter 대시보드

systemli의 멋진 Jitsi Meet Exporter 대시보드를 살펴보세요. 이 대시보드는 현재 회의, 참가자, 비트레이트 및 비디오 스트림에 대한 정보를 표시합니다.
Jitsi Meet | Grafana Labs
Thank you! Your message has been received!
grafana.com
MinIO 개요 대시보드

MinIO의 고성능 객체 저장 스위트는 소프트웨어로 정의되어 있으며 기계 학습, 분석 및 응용 프로그램 데이터 워크로드를 위한 클라우드 네이티브 데이터 인프라를 구축할 수 있게 해줍니다. 이 대시보드를 사용하면 모든 것을 쉽게 모니터링할 수 있습니다.
MinIO Dashboard | Grafana Labs
Thank you! Your message has been received!
grafana.com
가정 에너지 사용 대시보드

최고의 스마트 홈을 구축하려면 Austin Freels의 가정 에너지 사용 대시보드를 확인하세요. Austin은 HomeAssistant를 사용하여 에너지 모니터(엠포리아 Vue 2)에 연결합니다. 메트릭은 HomeAssistant에서 Prometheus 형식으로 네이티브로 노출되며 결과물은 이 멋진 대시보드입니다. 더 자세한 내용은 Austin의 블로그 포스트를 확인하세요.
Home Energy Usage v2 | Grafana Labs
Thank you! Your message has been received!
grafana.com
Loki - Syslog AIO (올인원) 대시보드

이 Loki Syslog 올인원 예제는 Syslog 수집기를 빠르게 설정하고 로그를 시각화하는 데 도움을 주기 위한 것입니다. 이는 전달된 syslog-ng 로그를 수신하기 위해 Grafana Loki와 Promtail을 사용합니다.
Dave Schmid의 이 프로젝트에 대한 멋진 블로그 포스트인 How I fell in love with logs thanks to Grafana Loki를 읽는 것을 잊지 마세요.
Loki - Syslog AIO (All In One) | Grafana Labs
Thank you! Your message has been received!
grafana.com
WeatherFlow 개요 대시보드

Dave Schmid가 만든 WeatherFlow 개요 대시보드로 여러분의 하이퍼로컬 데이터를 시각화하는 데 도움이 될 것입니다. 이는 현재 조건, 예보, 비와 번개 이벤트, 역사
적 메트릭 등을 포함한 하이퍼로컬 데이터를 시각화하는 Grafana 대시보드 모음입니다.
자세한 내용은 Dave의 블로그 포스트를 확인하세요.
WeatherFlow Collector - Overview | Grafana Labs
Thank you! Your message has been received!
grafana.com
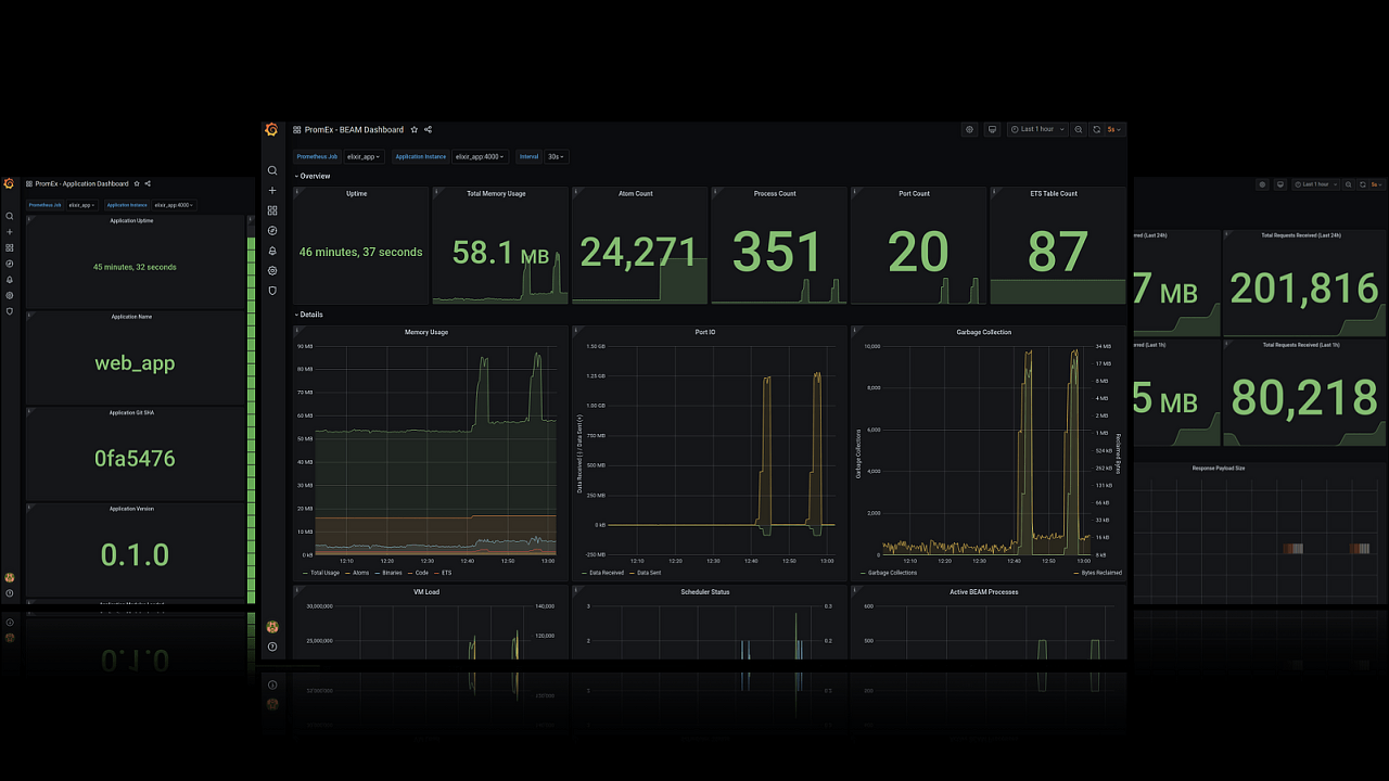
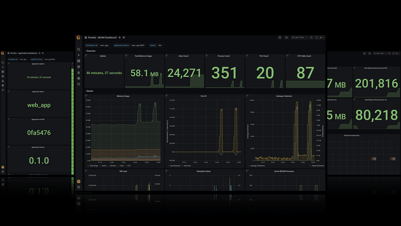
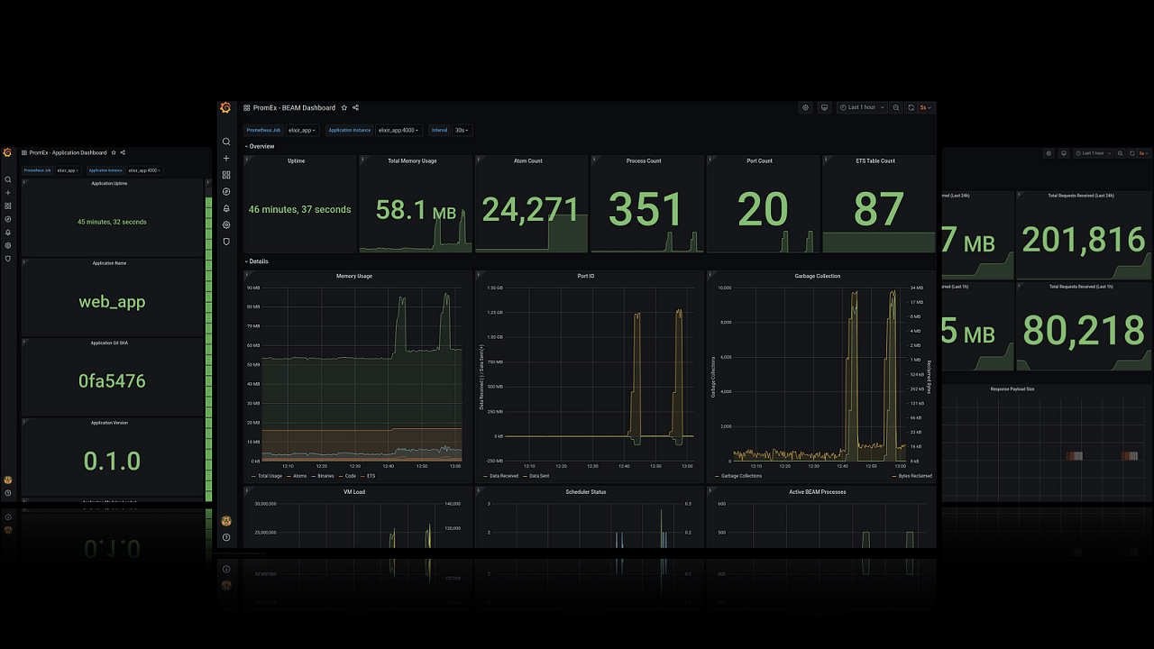
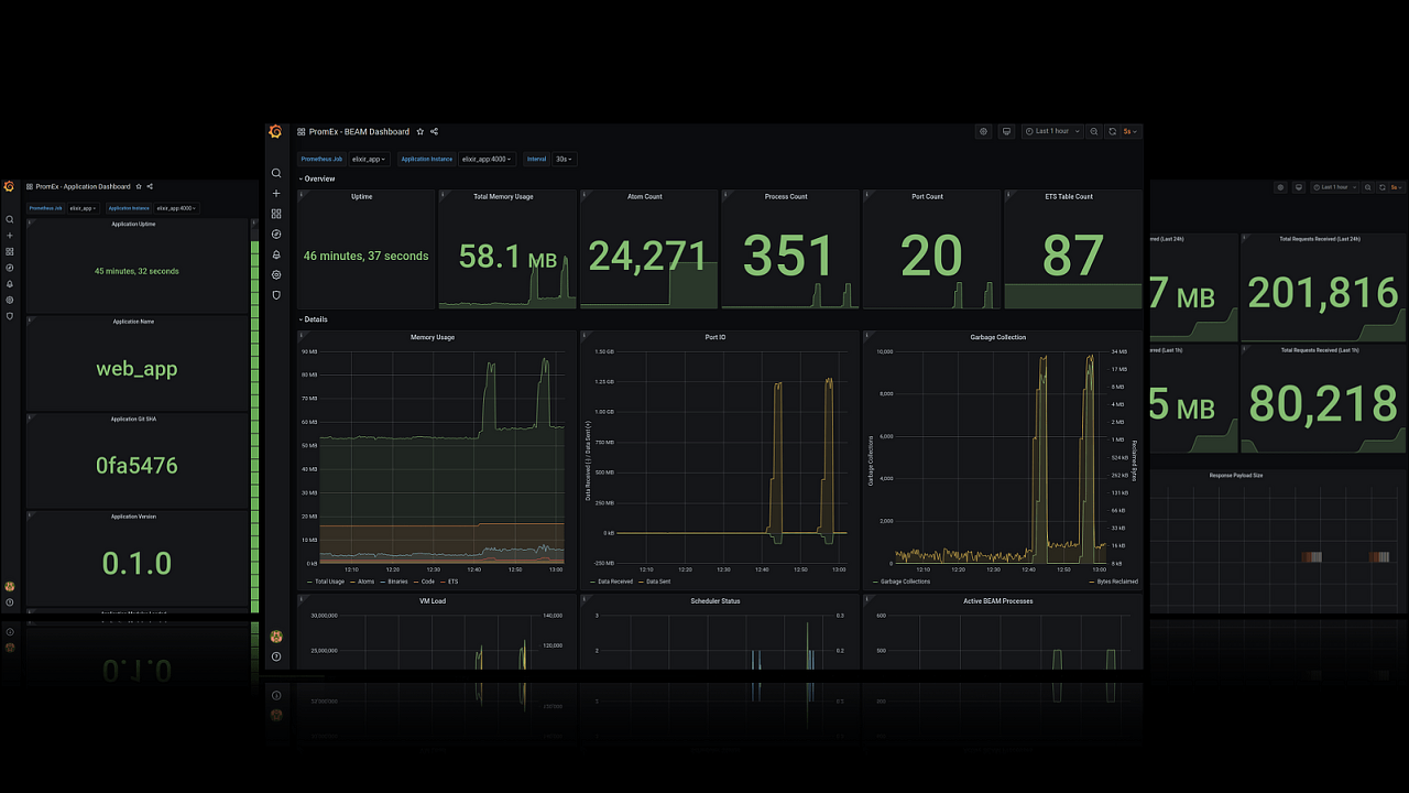
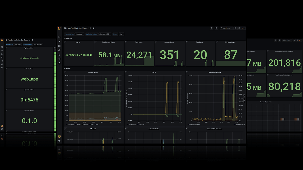
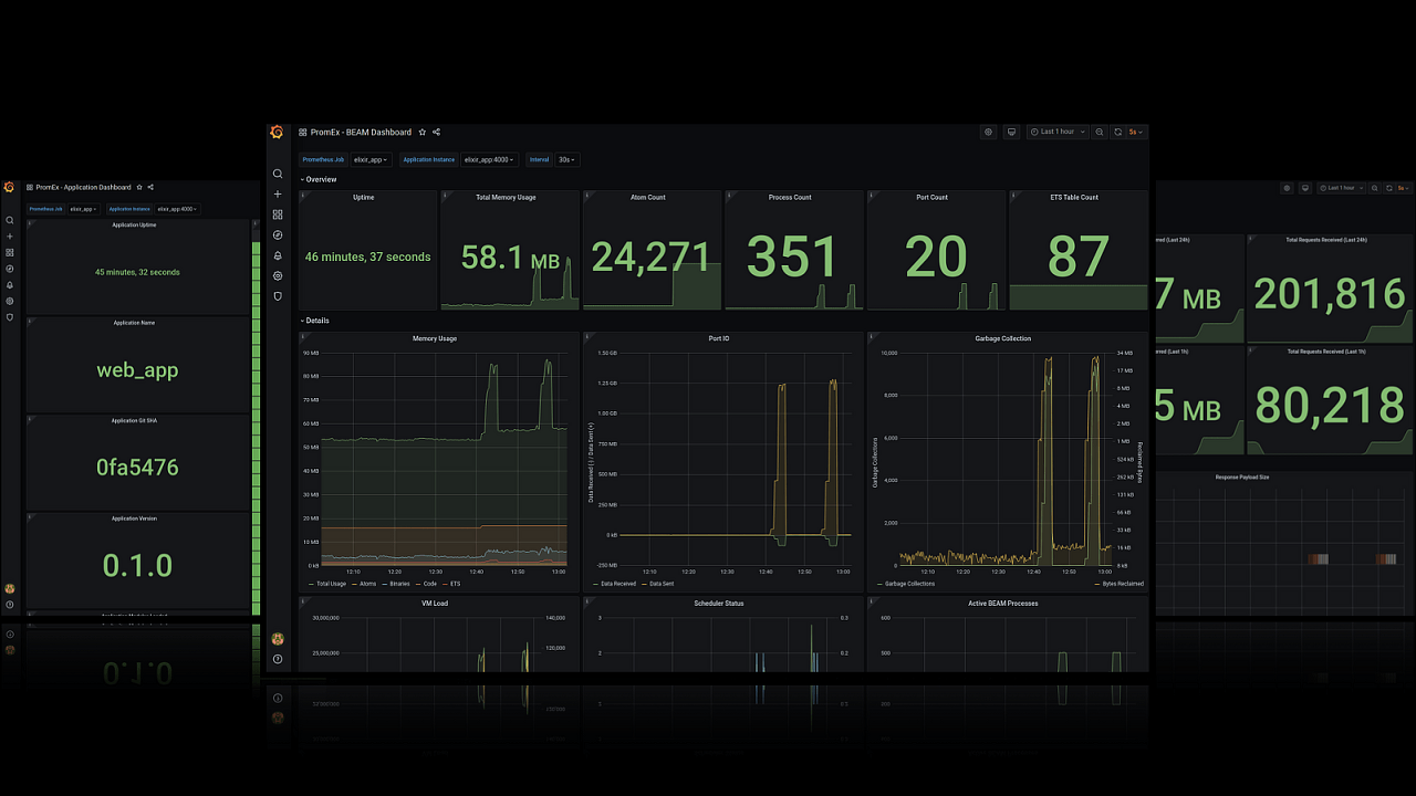
PromEx 대시보드

PromEx는 Elixir 라이브러리에 대한 Prometheus 메트릭과 Grafana 대시보드를 빠르게 제공합니다. (Whoosh.io의 설립 엔지니어인 Alex Koutmos의 블로그에서 프로젝트에 대해 더 읽어보세요.) Ecto 플러그인을 사용하여 쿼리가 얼마나 오래 걸리는지와 데이터베이스의 핫스팟을 어디에 두는지에 대한 정보를 얻을 수 있습니다. BEAM 플러그인을 사용하여 Erlang 가상 머신에 부하를 얼마나 가하는지와 메모리 누수 및 성능 병목 현상을 디버그할 수 있습니다. 더 많은 스크린샷은 여기에서 확인할 수 있습니다.
GitHub - akoutmos/prom_ex: An Elixir Prometheus metrics collection library built on top of Telemetry with accompanying Grafana d
An Elixir Prometheus metrics collection library built on top of Telemetry with accompanying Grafana dashboards - GitHub - akoutmos/prom_ex: An Elixir Prometheus metrics collection library built on ...
github.com
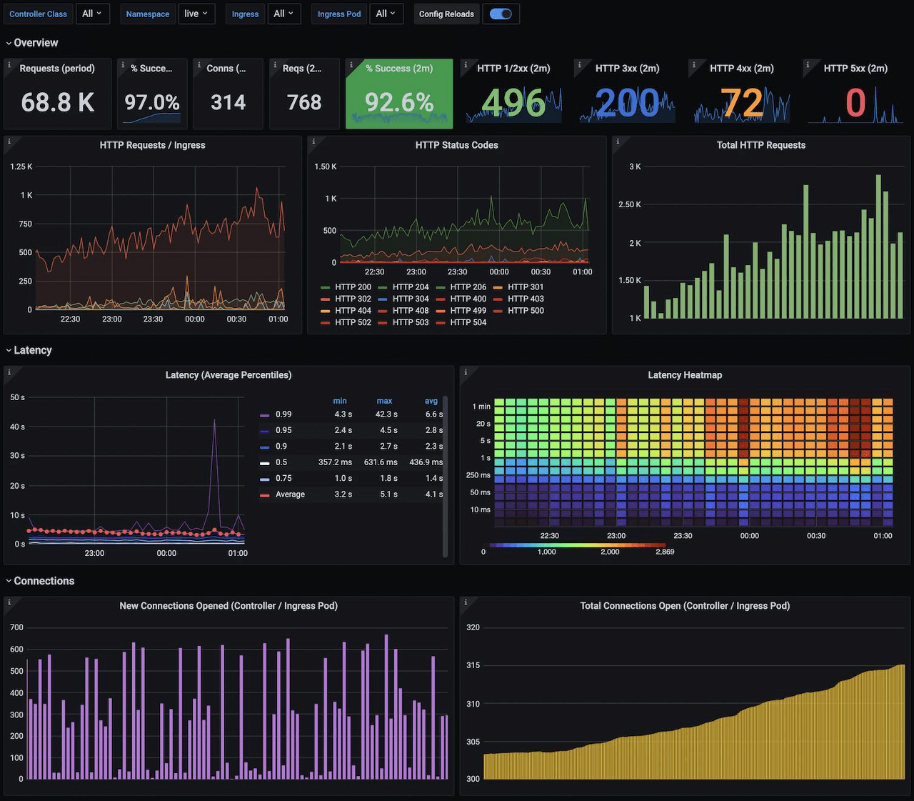
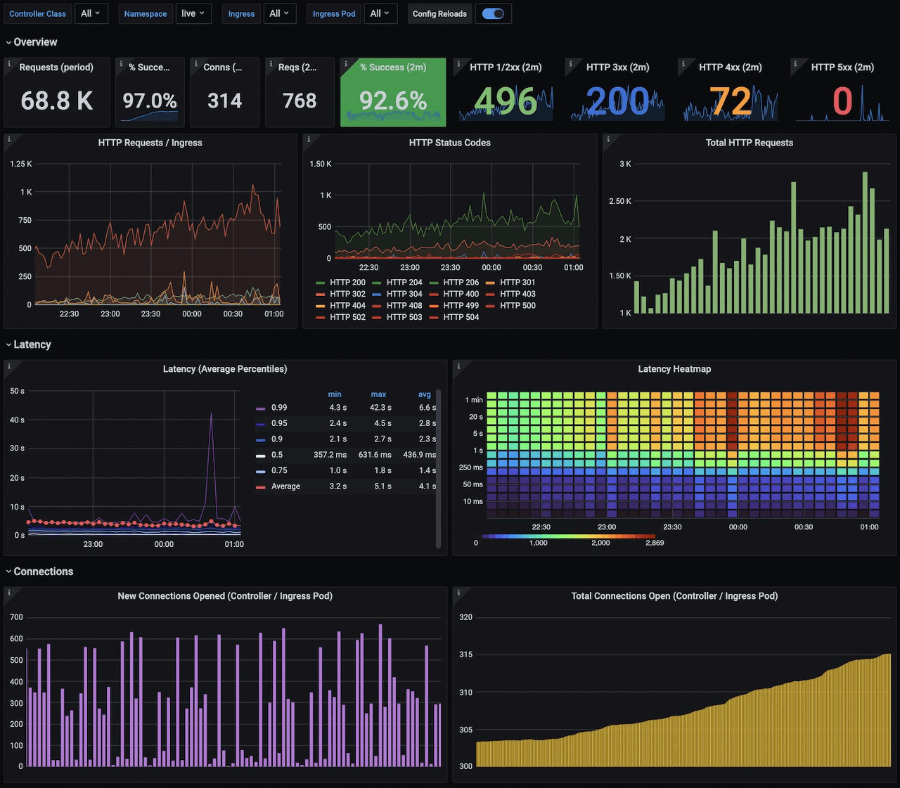
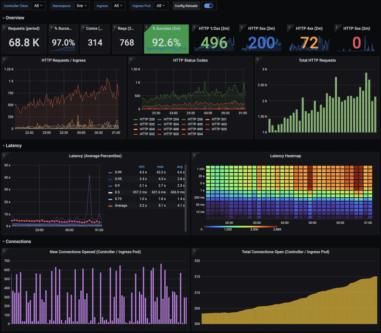
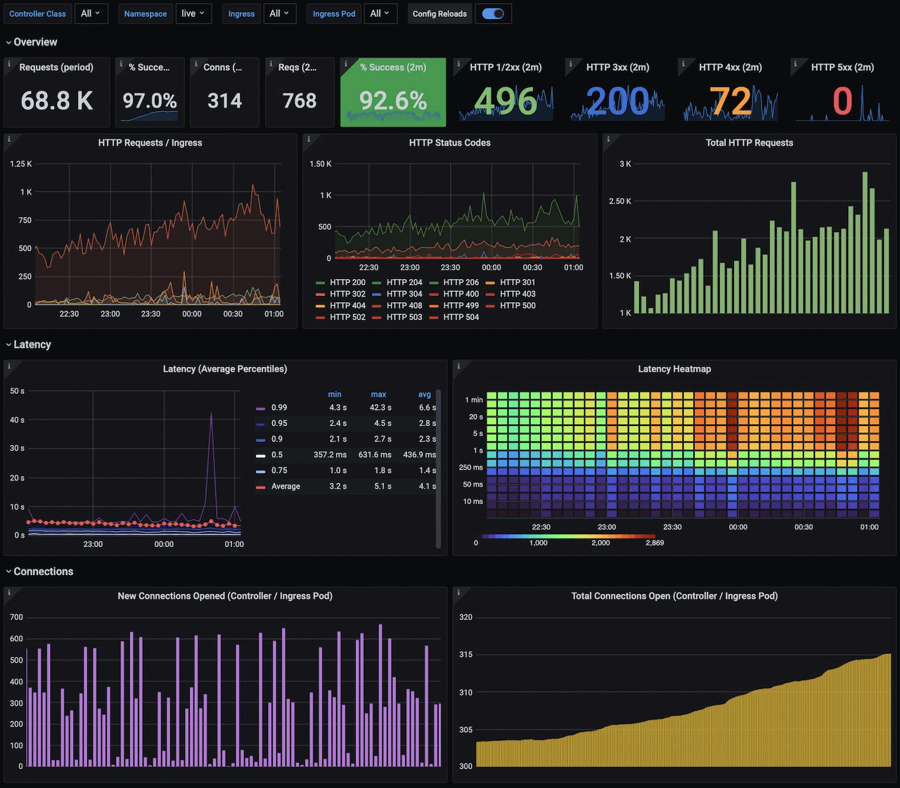
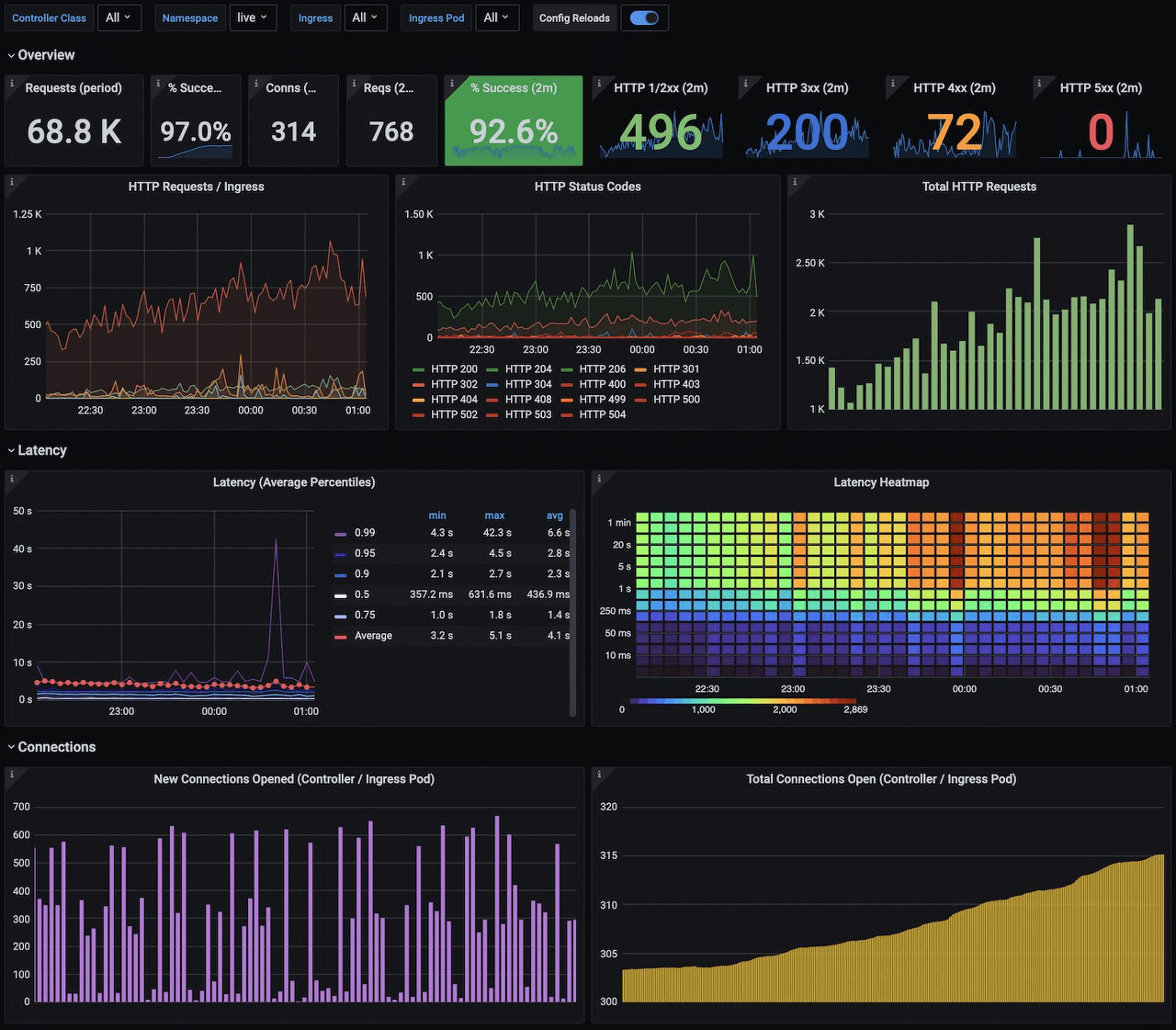
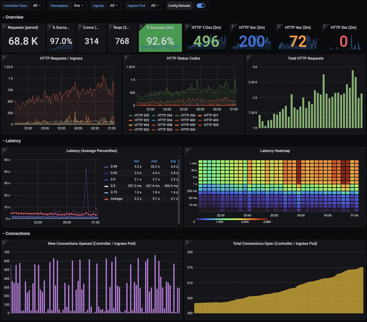
Kubernetes NGINX Ingress Prometheus 다음 세대 대시보드

마지막으로, 공식 Grafana 대시보드를 기반으로 Farley의 20세대 대시보드로 Kubernetes에서 Prometheus를 사용하여 NGINX Ingress를 모니터링하는 이 대시보드를 확인하세요.
Kubernetes Nginx Ingress Prometheus NextGen | Grafana Labs
Thank you! Your message has been received!
grafana.com
출처 : https://grafana.com/blog
댓글