
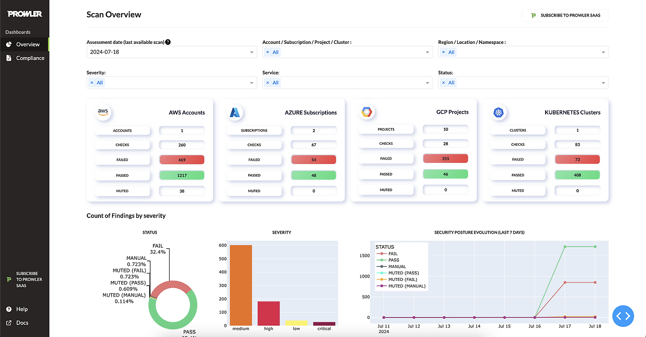
Prowler는 AWS, GCP, Kubernetes(K8s) 등의 클라우드 환경을 대상으로 보안 점검을 수행하는 오픈소스 도구입니다.
보안 취약점을 자동으로 검사하고, 클라우드 보안 모범 사례(Best Practices)에 따라 구성 오류를 발견하여 보고서를 생성할 수 있습니다. Prowler의 개요, 기능, 사용법, 그리고 실전 활용 사례를 소개합니다.
1. Prowler란?
📌 Prowler의 정의
Prowler는 AWS 및 GCP, K8s 등 다양한 클라우드 환경에서 보안 설정이 올바르게 적용되었는지 점검하는 오픈소스 툴입니다. 클라우드 환경에서 잘못된 보안 설정이나 정책 위반을 감지하고, 그에 대한 보고서를 생성하여 관리자에게 알릴 수 있습니다.

📌 Prowler의 주요 특징
✅ 오픈소스: 누구나 무료로 사용할 수 있으며, GitHub에서 소스 코드 제공
✅ 멀티 클라우드 지원: AWS, GCP, Kubernetes 보안 점검 가능
✅ 보안 프레임워크 적용: CIS Benchmarks, GDPR, ISO27001 등 국제 보안 기준 지원
✅ 자동화 가능: CI/CD 파이프라인 및 보안 모니터링 워크플로우에 통합 가능
✅ 다양한 출력 포맷: JSON, CSV, HTML, PDF 등 다양한 형식의 보고서 생성
2. Prowler의 주요 기능
Prowler는 클라우드 보안 취약점 점검을 위한 다양한 기능을 제공합니다.
2.1 AWS 보안 점검
AWS 보안 점검 시 아래 항목을 분석하여 취약점을 탐지합니다.
- IAM (Identity & Access Management)
- Root 계정 MFA 설정 여부
- IAM 정책의 과도한 권한 부여 여부
- IAM 사용자 및 그룹 권한 분석
- S3 (Simple Storage Service)
- 퍼블릭 액세스 설정 여부
- 버킷 암호화 상태 점검
- 버킷 접근 제어 리스트(ACL) 검사
- EC2 & 네트워크
- 보안 그룹 설정 분석 (예:
0.0.0.0/0허용 여부) - 인스턴스 접근 제어 정책 검토
- VPC 플로우 로그 활성화 여부 확인
- 보안 그룹 설정 분석 (예:
- 로그 및 모니터링
- AWS CloudTrail 활성화 여부
- AWS Config 설정 상태
- GuardDuty 및 AWS Security Hub 활성화 여부
2.2 GCP 보안 점검
GCP 환경에서는 IAM, 방화벽 규칙, 저장소 보안 설정 등을 분석합니다.
- IAM 정책 점검
- Cloud Storage 공개 접근 확인
- Firewall 규칙 설정 분석
- Cloud Logging & Monitoring 활성화 여부 확인
2.3 Kubernetes (K8s) 보안 점검
- RBAC(Role-Based Access Control) 설정 검사
- Kubernetes 네트워크 정책 점검
- Pod 및 컨테이너의 보안 설정 확인
- ETCD 데이터 암호화 여부 점검
3. Prowler 설치 및 실행 방법
3.1 설치 방법
Prowler는 Docker를 사용하여 쉽게 실행할 수 있습니다.

Docker 기반 실행
docker run -it --rm ghcr.io/prowler-cloud/prowler:latest -h
AWS 보안 점검 실행
docker run -it --rm ghcr.io/prowler-cloud/prowler:latest -M aws
GCP 보안 점검 실행
docker run -it --rm ghcr.io/prowler-cloud/prowler:latest -M gcp
Kubernetes 보안 점검 실행
docker run -it --rm ghcr.io/prowler-cloud/prowler:latest -M k8s
3.2 AWS 보안 점검 예제
AWS 환경에서 보안 점검을 수행하고 결과를 JSON으로 출력하는 예제입니다.
prowler -M aws -f json -o results.json
출력 결과 (JSON)
{
"id": "IAM-01",
"title": "Root account MFA is not enabled",
"severity": "critical",
"status": "FAIL"
}
4. Prowler의 활용 사례
4.1 정기적인 클라우드 보안 점검
- 기업 내 AWS, GCP, Kubernetes의 보안 상태를 정기적으로 점검
- CIS Benchmarks 및 기타 규정 준수 여부 확인
- 자동화된 점검 스케줄링 (예:
cron을 사용한 매일 점검)

예제: AWS 환경을 매일 자동 점검
0 2 * * * prowler -M aws -o /var/reports/aws-security-report.json
4.2 보안 이벤트 탐지 후 대응 자동화
- AWS Lambda 또는 CI/CD 파이프라인에 통합하여 보안 이벤트 탐지 후 조치
- 예를 들어, S3 버킷이 퍼블릭 설정으로 변경되었을 때 즉시 알림
4.3 Slack, Discord 등과 연동하여 알람 발송
Prowler 결과를 Slack 또는 Discord로 자동 전송하여 보안팀이 즉시 확인할 수 있도록 구성 가능
prowler -M aws -o json | curl -X POST -H "Content-Type: application/json" -d @- https://hooks.slack.com/services/XXX/YYY/ZZZ
5. Prowler의 장점과 단점
✅ Prowler의 장점
- 오픈소스 & 무료: 추가 비용 없이 사용 가능
- 멀티 클라우드 지원: AWS, GCP, Kubernetes 보안 점검 가능
- 규정 준수 지원: CIS Benchmarks, GDPR, ISO27001 등 국제 보안 기준 적용
- 자동화 가능: CI/CD 및 DevSecOps 파이프라인에 쉽게 통합 가능
❌ Prowler의 한계
- 초기 설정 필요: 클라우드 환경에 맞게 인증 및 설정 필요
- 제한된 커버리지: 일부 클라우드 서비스의 보안 점검이 포함되지 않을 수 있음
- 심층적인 보안 분석 부족: 네트워크 침입 탐지 및 이상 행동 감지 기능은 부족
Prowler는 AWS, GCP, Kubernetes 환경에서 클라우드 보안 점검을 자동화할 수 있는 강력한 오픈소스 도구입니다. 정기적으로 클라우드 환경을 점검하고, 자동화된 보안 워크플로우를 구축하는 데 유용하게 활용할 수 있습니다.
🔐 보안 강화는 선택이 아닌 필수입니다!
Prowler API 주요 기능 요약
Prowler API는 클라우드 보안 스캐닝 및 모니터링을 위한 RESTful API를 제공하며, AWS, GCP, Azure 등 다양한 클라우드 환경에서 보안 및 규정 준수를 자동화하는 기능을 포함합니다. 아래는 주요 기능입니다.
1. 사용자 관리 (User Management)
- 사용자 목록 조회 (
GET /api/v1/users)- 사용자 계정 정보 조회 (필터 및 정렬 기능 포함)
- 사용자 생성 (
POST /api/v1/users)- 새 사용자 계정 등록 (초대 토큰 사용 가능)
- 사용자 정보 조회 (
GET /api/v1/users/{id})- 특정 사용자 정보 상세 조회
- 사용자 정보 업데이트 (
PATCH /api/v1/users/{id})- 일부 정보만 수정 가능
- 사용자 삭제 (
DELETE /api/v1/users/{id})- 특정 사용자 계정 삭제
2. 토큰 관리 (Token Management)
- 토큰 생성 (
POST /api/v1/tokens)- 사용자 인증 후 액세스 토큰 발급
- 토큰 갱신 (
POST /api/v1/tokens/refresh)- 기존 토큰을 갱신하여 새 액세스 토큰 획득
3. 클라우드 제공업체 관리 (Provider Management)
- 클라우드 제공업체 목록 조회 (
GET /api/v1/providers)- AWS, GCP, Azure 등의 클라우드 계정 목록 확인
- 새 클라우드 제공업체 추가 (
POST /api/v1/providers)- 클라우드 계정 추가
- 클라우드 계정 상세 조회 (
GET /api/v1/providers/{id})- 특정 클라우드 제공업체 정보 조회
- 클라우드 제공업체 삭제 (
DELETE /api/v1/providers/{id})- 클라우드 계정 삭제
- 클라우드 계정 연결 확인 (
POST /api/v1/providers/{id}/connection)- 클라우드 계정 연결 상태 점검
4. 스캔 및 보안 점검 (Scan & Security Audits)
- 스캔 목록 조회 (
GET /api/v1/scans)- 모든 보안 스캔 기록 확인 (필터 적용 가능)
- 수동 보안 스캔 실행 (
POST /api/v1/scans)- 특정 환경에서 수동 보안 점검 수행
- 특정 스캔 결과 조회 (
GET /api/v1/scans/{id})- 특정 스캔의 세부 정보 조회
- 스캔 업데이트 (
PATCH /api/v1/scans/{id})- 특정 스캔 데이터 수정
- 자동 스캔 일정 등록 (
POST /api/v1/schedules/daily)- 지정된 클라우드 환경에서 정기적인 보안 점검 실행 설정
5. 리소스 및 발견된 취약점 관리 (Resource & Findings)
- 리소스 목록 조회 (
GET /api/v1/resources)- 스캔을 통해 발견된 클라우드 리소스 정보 확인
- 리소스 세부 정보 조회 (
GET /api/v1/resources/{id})- 특정 클라우드 리소스의 상세 정보 확인
- 취약점 목록 조회 (
GET /api/v1/findings)- 보안 점검 결과에서 발견된 보안 취약점 목록 조회
- 취약점 세부 정보 조회 (
GET /api/v1/findings/{id})- 특정 보안 취약점 상세 조회
- 취약점 요약 통계 조회 (
GET /api/v1/overviews/findings_severity)- 전체 시스템에서 취약점 개수 및 심각도 분포 확인
6. 규정 준수 및 정책 관리 (Compliance & Policy Management)
- 컴플라이언스 개요 조회 (
GET /api/v1/compliance-overviews)- 클라우드 환경에서 적용된 보안 정책 및 규정 준수 상태 확인
- 특정 컴플라이언스 세부 조회 (
GET /api/v1/compliance-overviews/{id})- 특정 정책의 상세 정보 확인
- 서비스별 보안 점검 데이터 조회 (
GET /api/v1/overviews/services)- 특정 클라우드 서비스의 보안 점검 결과 요약 확인
7. 역할 및 권한 관리 (Role-Based Access Control)
- 역할 목록 조회 (
GET /api/v1/roles)- 시스템 내에서 정의된 모든 역할 정보 확인
- 새로운 역할 생성 (
POST /api/v1/roles)- 사용자 및 관리자 권한 설정을 위한 역할 추가
- 특정 역할 정보 조회 (
GET /api/v1/roles/{id})- 특정 역할의 권한 및 설정 확인
- 역할 업데이트 (
PATCH /api/v1/roles/{id})- 기존 역할 정보 수정
- 역할 삭제 (
DELETE /api/v1/roles/{id})- 특정 역할 제거
8. 작업 관리 (Task Management)
- 작업 목록 조회 (
GET /api/v1/tasks)- 시스템에서 실행된 모든 작업 목록 확인
- 특정 작업 조회 (
GET /api/v1/tasks/{id})- 특정 작업의 세부 정보 확인
- 작업 취소 (
DELETE /api/v1/tasks/{id})- 아직 실행되지 않은 작업을 취소
Prowler API는 클라우드 보안 및 규정 준수를 자동화하기 위한 강력한 기능을 제공하며, 사용자 관리, 스캔, 취약점 탐지, 역할 기반 접근 제어, 규정 준수 모니터링을 포함한 다양한 보안 기능을 제공합니다. 이를 활용하여 기업은 클라우드 환경에서의 보안 태세를 개선하고, 지속적인 보안 점검 및 정책 관리가 가능합니다.
Prowler를 활용한 보안 점검과 함께, 추가적인 AWS 네트워크 접근 제어 점검 방안입니다.
1. Prowler를 활용한 점검 방법
Prowler는 AWS 환경의 보안 모범 사례 점검을 위한 오픈소스 툴입니다. Redshift, VPC 보안 그룹, NACL, 라우팅 설정 점검도 가능합니다.
1.1 Prowler 설치 및 실행
Prowler는 AWS CLI를 사용하여 실행됩니다.
① Prowler 설치
git clone https://github.com/prowler-cloud/prowler.git
cd prowler
② AWS 계정 구성 확인
IAM 역할이 올바르게 설정되었는지 확인합니다.
aws sts get-caller-identity
만약, 권한이 부족하면 IAM 정책을 추가해야 합니다. (AWS 관리형 SecurityAudit 역할 필요)
③ Redshift 관련 보안 점검 실행
./prowler -c redshift
출력 예시
[check11] Ensure Redshift clusters are not publicly accessible
FAILED! us-east-1: arn:aws:redshift:us-east-1:123456789012:cluster/my-redshift-cluster
이 결과는 Redshift 클러스터가 공개적으로 노출된 상태라는 의미입니다.
2. AWS 보안 설정 직접 점검
Prowler 이외에도 AWS CLI 및 콘솔을 사용하여 수동 점검이 가능합니다.
2.1 보안 그룹(Security Groups) 점검
Redshift의 보안 그룹이 0.0.0.0/0 또는 ::/0을 허용하는지 확인해야 합니다.
aws ec2 describe-security-groups --filters Name=group-name,Values=my-redshift-sg
출력 예시
{
"SecurityGroups": [
{
"GroupName": "my-redshift-sg",
"IpPermissions": [
{
"IpProtocol": "tcp",
"FromPort": 5439,
"ToPort": 5439,
"IpRanges": [{"CidrIp": "0.0.0.0/0"}]
}
]
}
]
}
✅ 조치: CidrIp이 0.0.0.0/0이면 특정 IP만 허용하도록 변경합니다.
2.2 NACL (Network ACL) 점검
NACL이 아웃바운드를 허용하고 있는지 확인합니다.
aws ec2 describe-network-acls
출력 예시
{
"NetworkAcls": [
{
"Entries": [
{"RuleNumber": 100, "Protocol": "-1", "RuleAction": "allow", "CidrBlock": "0.0.0.0/0", "Egress": true}
]
}
]
}
✅ 조치: CidrBlock을 특정 범위로 제한하여 불필요한 아웃바운드 허용을 방지해야 합니다.
2.3 라우팅 설정(Route Table) 점검
VPC 서브넷의 인터넷 게이트웨이(IGW)가 Redshift에 연결되어 있는지 확인합니다.
aws ec2 describe-route-tables
출력 예시
{
"RouteTables": [
{
"Routes": [
{"DestinationCidrBlock": "0.0.0.0/0", "GatewayId": "igw-0abcd1234"}
]
}
]
}
✅ 조치: Redshift가 인터넷 게이트웨이를 경유할 필요가 없으면 IGW를 제거해야 합니다.
3. 보안 점검 가이드
✔ 점검해야 할 주요 항목
| 항목 | 점검 방법 | 기준값 |
|---|---|---|
| Redshift 공개 접근 설정 | prowler -c redshift 실행 |
❌ |
| 보안 그룹 | aws ec2 describe-security-groups |
0.0.0.0/0 차단 |
| NACL (네트워크 ACL) | aws ec2 describe-network-acls |
아웃바운드 제한 |
| 라우팅 테이블 | aws ec2 describe-route-tables |
IGW 연결 제한 |
✔ 문제 발견 시 조치 방법
- 보안 그룹 수정
aws ec2 revoke-security-group-ingress --group-id sg-xxxxxx --protocol tcp --port 5439 --cidr 0.0.0.0/0 - NACL 제한
aws ec2 create-network-acl-entry --network-acl-id acl-xxxxxx --rule-number 100 --protocol tcp --port-range From=5439,To=5439 --egress --cidr-block 0.0.0.0/0 --rule-action deny - 라우팅 테이블 수정
aws ec2 delete-route --route-table-id rtb-xxxxxx --destination-cidr-block 0.0.0.0/0
✅ Prowler를 사용하면 Redshift와 VPC 보안 설정을 자동으로 점검할 수 있으며,
✅ CLI를 활용하면 세부적으로 보안 설정을 확인하고 직접 조치할 수 있습니다.
✅ 위 3가지 설정을 집중 점검하고, 필요 시 설정 변경을 요청하면 됩니다.
추가적으로 점검하면 좋은 사항
- Redshift의 IAM 역할 확인 (
aws iam list-roles) - AWS Config 룰 활성화 (
Redshift Cluster Publicly Accessible) - CloudTrail 활성화 및 접근 로그 확인 (
aws cloudtrail lookup-events)
Kubernetes 컨테이너 스캐너 비교표
| 도구명 | 주요 기능 요약 | 장점 | 단점 | 추천 활용 |
|---|---|---|---|---|
| Kube Bench | CIS Benchmark 기반 보안 점검 | 업계 표준 기반 자동화 점검 | 리포트/알림 기능 부족 | 규정 준수 및 보안 감사 |
| Checkov | IaC(Terraform, K8s) 보안 스캔 | 다양한 정책 내장, CI/CD 연동 | 런타임 보안 미제공 | IaC 기반 보안 자동화 |
| Kube Hunter | 클러스터 침투 테스트, 공격 시뮬레이션 | 공격자 시각 테스트, 쉬운 사용 | 실시간 모니터링 없음 | 보안 취약점 사전 진단 |
| Anchore | 이미지 취약점 분석 및 정책 검사 | 정책 기반 통제, CI/CD 통합 | 복잡한 설정, DB 의존 | CI/CD 파이프라인 보안 |
| Kubeaudit | 매니페스트 설정 보안 점검 | 경량 CLI, 커스터마이징 쉬움 | 런타임 기능 없음 | 빠른 리소스 설정 점검 |
| Clair | 컨테이너 이미지 정적 분석 | 다양한 언어 지원, 자동화 | 알려진 취약점 한정 | 이미지 보안 정적 점검 |
| Kubei | 런타임 이미지 및 Pod 취약점 분석 | 실시간 분석, UI 제공 | 리소스 소모 많음 | 동적 클러스터 보안 점검 |
| Kubesec | 매니페스트 보안 스코어링 | 경량 도구, CI/CD 통합 쉬움 | 설정 위주, 기능 제한 | 개발 초기 보안 점검 |
| Kube Scan | 클러스터 구성/취약점 전반 분석 | 자동화 통합, 오픈소스 | 유지관리 필요 | DevSecOps 스캐닝 도구 |
| MKIT | 클러스터 보안 설정 감사 | 구성/네트워크 정책 점검 | 학습 곡선 존재 | 전체 클러스터 보안 운영 |
보안 항목별 도구 매핑
| 보안 항목 | 해당 도구 예시 |
|---|---|
| CIS 규정 준수 | Kube Bench, Kube Scan |
| IaC 보안 스캔 | Checkov |
| 컨테이너 이미지 취약점 분석 | Anchore, Clair, Kubei |
| 클러스터 침투 테스트 | Kube Hunter |
| 매니페스트 설정 보안 점검 | Kubeaudit, Kubesec |
| 실시간 런타임 위협 탐지 | Kubei, MKIT |
| CI/CD 통합 자동화 | Checkov, Anchore, Kubesec, Kube Scan |
쿠버네티스(Kubernetes)는 현대 클라우드 네이티브 인프라의 중심이지만, 복잡성과 운영 부담으로 인해 많은 조직이 관리형 쿠버네티스(Managed Kubernetes) 플랫폼으로 전환하고 있는데, AWS, Azure, GCP 같은 주요 하이퍼스케일러 외에도 다양한 관리형 쿠버네티스 플랫폼이 있습니다.
1. 알리바바 ACK (Alibaba Cloud Kubernetes)
- 특징: 아시아 시장 중심, VPC 지원, GPU 인스턴스, 카나리아/블루그린 배포 전략
- 보안 관점: 실리엄 등 현대 CNI는 플러그인 형태, 로깅 및 RBAC은 전용 서비스 의존
2. D2iQ Kubernetes Platform (DKP)
- 특징: GitOps 지원, 에어갭 배포, NSA/CISA 가이드 준수
- 단점: 문서 부족, 지원 지연
3. DigitalOcean Kubernetes (DOKS)
- 특징: UI/CLI/API 모두 제공, 자동 백업, 저렴한 가격
- 단점: 기본 NFS 없음, VPC 유연성 부족
4. IBM Cloud Kubernetes Service (IKS)
- 특징: 왓슨과 통합, 규제 환경에 적합
- 단점: IBM 클라우드 종속성, 문서 부족
5. Kubermatic Kubernetes Platform (KKP)
- 특징: 엣지 환경 최적화, 오픈소스 제공, 하이브리드 클라우드 지원
- 보안 관점: 실리엄 등 최신 CNI 지원, RBAC 및 GitOps 통합 용이
6. Linode Kubernetes Engine (LKE) by Akamai
- 특징: 간편한 UI, 저렴한 요금제, SLA 보장
- 단점: 일부 고급 기능 부재, 베타 서비스 존재
7. Mirantis Kubernetes Engine (MKE)
- 특징: 이전 Docker Enterprise, Calico 및 KubeVirt 포함
- 보안 관점: 내부 신뢰 이미지 저장소 제공
8. Oracle Kubernetes Engine (OKE)
- 특징: 자동 확장, 엔터프라이즈 중심
- 단점: UI 불편, 무료 계정 문제
9. Platform9 Managed Kubernetes (PMK)
- 특징: 클라우드 무관, 온프레미스, 엣지 지원
- 보안 관점: 세분화된 RBAC, 고가용성 SLA
10. Rackspace Managed Kubernetes (MPK)
- 특징: Platform9 기반, EKS/AKS 연동 지원, SLA 강화
- 단점: IAM, 저장소는 외부 솔루션 의존
11. SUSE Rancher
- 특징: 멀티 클라우드/온프레미스 관리, K3s/K8s 통합 관리
- 보안 관점: OAuth, 정책 제어 우수, 롱혼 성능 이슈 존재
12. Red Hat OpenShift Kubernetes Engine
- 특징: 강력한 보안, GitOps 내장, VM+컨테이너 동시 운영
- 단점: 독단적 설계(oc CLI), 헬름 차트 조정 필요
13. Scaleway Kubernetes Kapsule
- 특징: 유럽 시장 중심, 저렴한 테스트/학습용 클러스터
- 단점: 제한된 리전, 고급 기능 부족
14. VMware Tanzu Kubernetes Grid (TKG)
- 특징: vSphere 최적화, 로깅/모니터링/인그레스 포함
- 단점: 멀티클라우드 지원 중단, 복잡한 제품 구조
기타 대안 플랫폼
- OVHCloud Kubernetes, Civo Kubernetes, Hetzner, Spectro Cloud
- Tencent TKE, Huawei CCE: 아시아 시장
- Portainer, Rafay, Omni: 멀티클러스터/멀티클라우드 관리 중심
- MicroK8s, K3s, K0s: 엣지/개발용 슬림 버전
- Kubespray: 온프레미스 구축형 오픈소스 배포도구
보안 체크 포인트
관리형 쿠버네티스 플랫폼을 선택할 때, 아래와 같은 보안 요소를 체크해야 합니다.
1. CNI(Calico, Cilium 등) 지원
- eBPF 기반의 네트워크 제어를 원하는 경우 Cilium 지원 여부 중요
2. RBAC 및 네임스페이스 격리
- 세분화된 권한 제어, 멀티 테넌시 운영에 필수
3. 통합 인증/감사/로깅
- OIDC, OAuth2 연동 여부
- 감사 로그 및 이벤트 추적 기능 내장 여부
4. 기본 제공 이미지/레지스트리 보안
- 이미지 서명 검증, 내부 저장소 제공 여부
5. 업스트림 쿠버네티스와의 호환성
- CNCF 인증 여부와 업그레이드 지원 주기
추천
- 스타트업/소규모 팀: DigitalOcean, Linode, Scaleway
- 엣지/온프레미스 중심: KKP, PMK, Rancher
- 복잡한 멀티 클라우드 운영: Rancher, Platform9, MPK
- 엔터프라이즈 보안 우선: OpenShift, MKE, IKS
- 비용 최적화: OVH, Civo, Hetzner
댓글