728x90

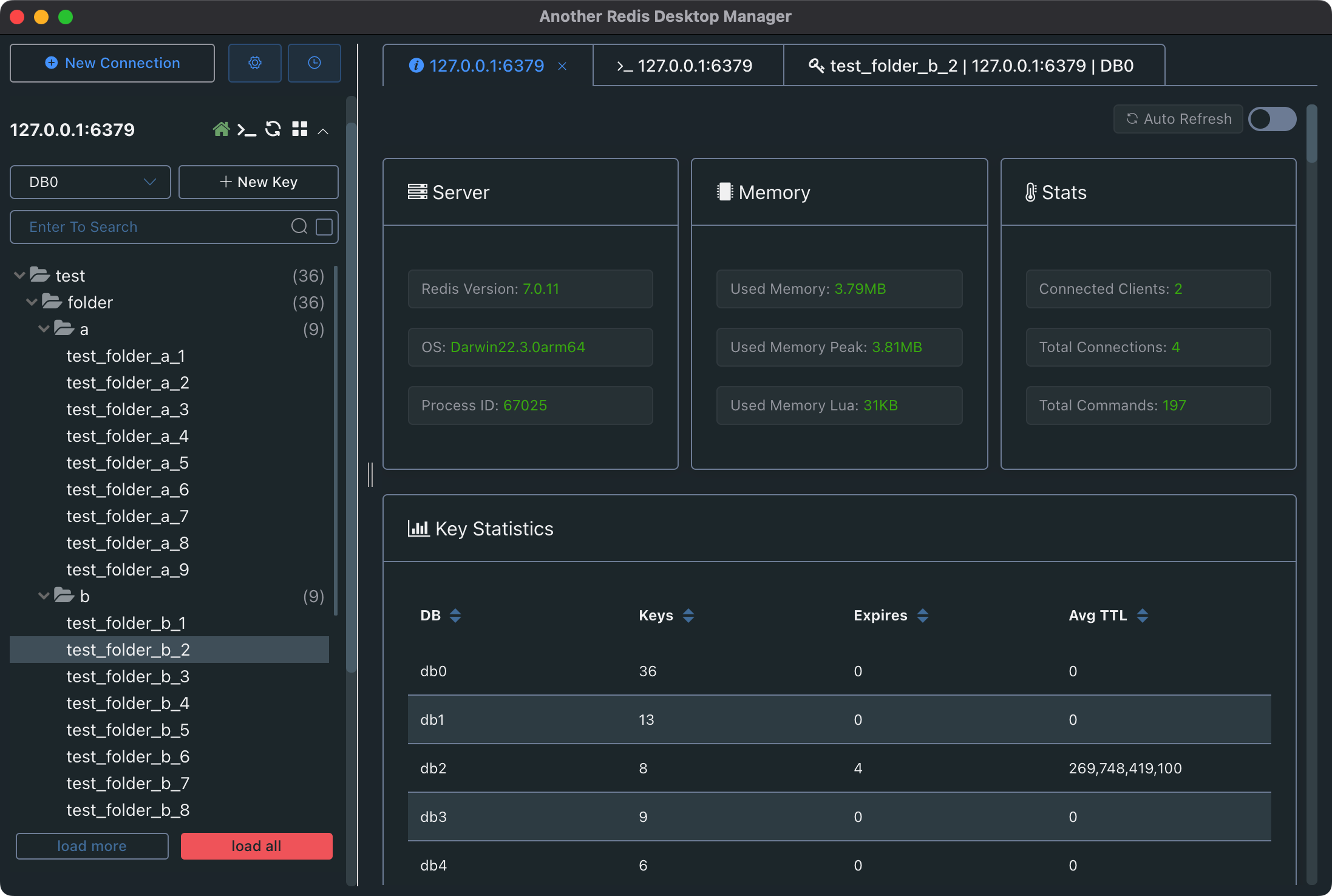
Redis Desktop Manager(RDM)은 Redis 서버를 GUI 환경에서 관리할 수 있도록 도와주는 오픈소스 도구입니다. RDM의 설치부터 기본적인 사용법 및 테스트 방법입니다.
RDM의 주요 기능
- GUI 환경에서 Redis 데이터베이스 탐색
- 키(key) 추가, 수정, 삭제 및 조회
- 데이터 타입별 보기 (String, Hash, List, Set, Sorted Set 등)
- 보안 인증 지원 (Redis AUTH)
- 데이터 내보내기/가져오기 기능
- 여러 개의 Redis 서버 연결 및 관리
Redis Desktop Manager 설치 방법
RDM은 Windows, macOS, Linux에서 사용할 수 있으며, 설치 방법은 운영체제별로 다릅니다.
Windows에서 설치
- 공식 사이트에서 최신 버전 다운로드
- 다운로드한
RDM-<version>.exe실행 후 설치 마법사에 따라 진행 - 설치 완료 후 RDM 실행, Redis 서버 정보를 입력하여 연결 설정
macOS에서 설치
Homebrew를 이용한 설치 (추천)
brew install --cask redis-desktop-manager
수동 설치
- 공식 웹사이트 또는 GitHub에서
.dmg파일 다운로드 - 응용 프로그램 폴더로 이동하여 실행
- Redis 서버 정보를 입력하여 연결 설정
Linux(Ubuntu)에서 설치
wget https://github.com/uglide/RedisDesktopManager/releases/download/<VERSION>/redis-desktop-manager-<VERSION>.AppImage
chmod +x redis-desktop-manager-<VERSION>.AppImage
./redis-desktop-manager-<VERSION>.AppImage
데스크탑 환경에서 실행하기 위한 설정
sudo mv redis-desktop-manager-<VERSION>.AppImage /usr/local/bin/rdm
rdm
Redis 서버와 연결하기
Redis 서버 정보 추가
- RDM 실행 후 "Connect to Redis Server" 선택
- Redis 서버 정보 입력
- Host: Redis 서버의 IP 또는 localhost
- Port: 기본 포트는 6379
- Password: Redis 인증이 설정되어 있다면 입력
- Connection Name: 연결을 쉽게 구분할 수 있도록 이름 지정
- Advanced Settings
- SSL/TLS 설정
- SSH 터널링을 통한 보안 연결 가능
- "Save & Connect" 클릭
- 연결 성공 시 왼쪽 패널에 데이터베이스 목록 표시
기본 테스트 및 사용법
Redis에서 기본적인 데이터 저장 및 조회
새 키 추가
- + 버튼 클릭하여 새로운 Key 추가
- Key Type 선택 (String, Hash, List, Set, Sorted Set)
- 값을 입력하고 저장
키 조회 및 수정
- 왼쪽 패널에서 키를 클릭하면 값을 조회 가능
- 값 변경 후 Save 버튼 클릭하여 수정
키 삭제
- 특정 키를 마우스 오른쪽 클릭 후 Delete Key 선택
Redis 명령어 실행
CLI 실행
- RDM 화면 하단의 Console 클릭 후 명령어 입력
SET mykey "Hello Redis"
GET mykey
리스트 데이터 추가 및 조회
LPUSH mylist "Item1"
LPUSH mylist "Item2"
LRANGE mylist 0 -1
고급 기능
데이터 내보내기 및 가져오기
- 내보내기: 특정 키 또는 전체 데이터베이스를 JSON, CSV, RDB 형식으로 내보낼 수 있음
- 가져오기: JSON 파일을 가져와서 기존 데이터에 추가 가능
보안 설정 (Redis AUTH)
- Redis 서버에서
redis.conf설정 변경
sudo nano /etc/redis/redis.conf
requirepass설정 추가 또는 변경
requirepass my_secure_password
- 변경 후 Redis 재시작
sudo systemctl restart redis
- RDM에서 "Password" 필드에 설정한 비밀번호 입력 후 연결
SSH 터널을 통한 원격 연결
- RDM에서 Advanced Settings → Use SSH Tunnel 활성화
- SSH Host, User, Private Key 파일 지정
- 터널링을 통해 localhost:6379로 보안 유지 가능
문제 해결 (Troubleshooting)
RDM 연결이 안 될 때
Redis가 실행 중인지 확인
sudo systemctl status redis
Redis 실행
sudo systemctl start redis
방화벽 설정 확인
sudo ufw allow 6379/tcp
Redis 원격 연결 허용 여부 확인 (redis.conf 수정 후 재시작)
bind 0.0.0.0
sudo systemctl restart redis
RDM이 실행되지 않을 때
- Windows: 관리자 권한으로 실행
- macOS: 보안 설정에서 앱 실행 허용 (System Preferences → Security & Privacy)
- Linux:
chmod +x설정 후 실행
Redis Desktop Manager(RDM)은 GUI 환경에서 Redis를 쉽게 관리할 수 있도록 도와주는 강력한 도구입니다. 특히, RDM을 사용하면 Redis 데이터를 더욱 직관적으로 관리할 수 있으며, 초보자도 쉽게 활용할 수 있습니다.
728x90
그리드형(광고전용)
댓글