728x90


2025년 10월 릴리스(버전 2025.10)는 자동화 에디터의 대폭 개선, AI 이미지 생성 지원, 대시보드 예측 섹션, 다중 웨이크 워드 & Beep 응답, 신규/개선 통합 대거 추가가 핵심입니다.
하이라이트
자동화 에디터 업그레이드
- 사이드바 크기 조절, 블록 붙여넣기(CTRL+V), 오버플로 메뉴(⋮) 복귀
- Undo/Redo 최대 75단계(Ctrl+Z / Ctrl+Y)
- repeat 블록 목적형 4분할: Fixed times / Until / While / For-each
- YAML 스키마 변경 없음(기존 자동화 그대로 동작)
AI Task: 이미지 생성 추가
- LLM으로 데이터(요약/카운트) 생성 → 이미지 스타일 변환까지 한 번에
- 예: 초인종 스냅샷을 만화 스타일로 변환해 알림 발송
대시보드 “예측 섹션”
- 과거 상호작용 패턴과 시간대를 기반으로 지금 필요할 엔티티 자동 제안
- 수동 대시보드에도 간단 설정으로 추가 가능
보이스 업그레이드
- 기기별 웨이크 워드 2개 + 어시스턴트 2개 지정
- 같은 공간 제어만 수행된 명령은 짧은 ‘Beep’ 응답(AI 기반 어시스턴트에는 미적용)
통합(Integrations)
- 신규: Compit, Cync, Droplet, ekey bionyx(지문), IRM-KMI(벨기에 기상), Libre Hardware Monitor(PC 센서), Portainer(도커 관리), Smart Meter B Route(일본), SFTP Storage(원격 백업), Usage Prediction(내부), Victron Remote Monitoring
- 주요 개선: Philips Hue(Bridge Pro MotionAware), LG ThinQ(에너지 센서), Reolink, Tuya(대규모 기기/센서), ntfy(리치 알림/이벤트 구독), AccuWeather(시간별) 등
- 품질 스케일 승급: Android TV Remote/Miele/Sleep as Android(Platinum), Samsung TV/Whirlpool(Silver), NextDNS/Opower/Sonos(Bronze)
- 일부 통합은 UI에서 직접 설정 가능(NS, Satel Integra)
기타
- Logbook → Activity 명칭 변경
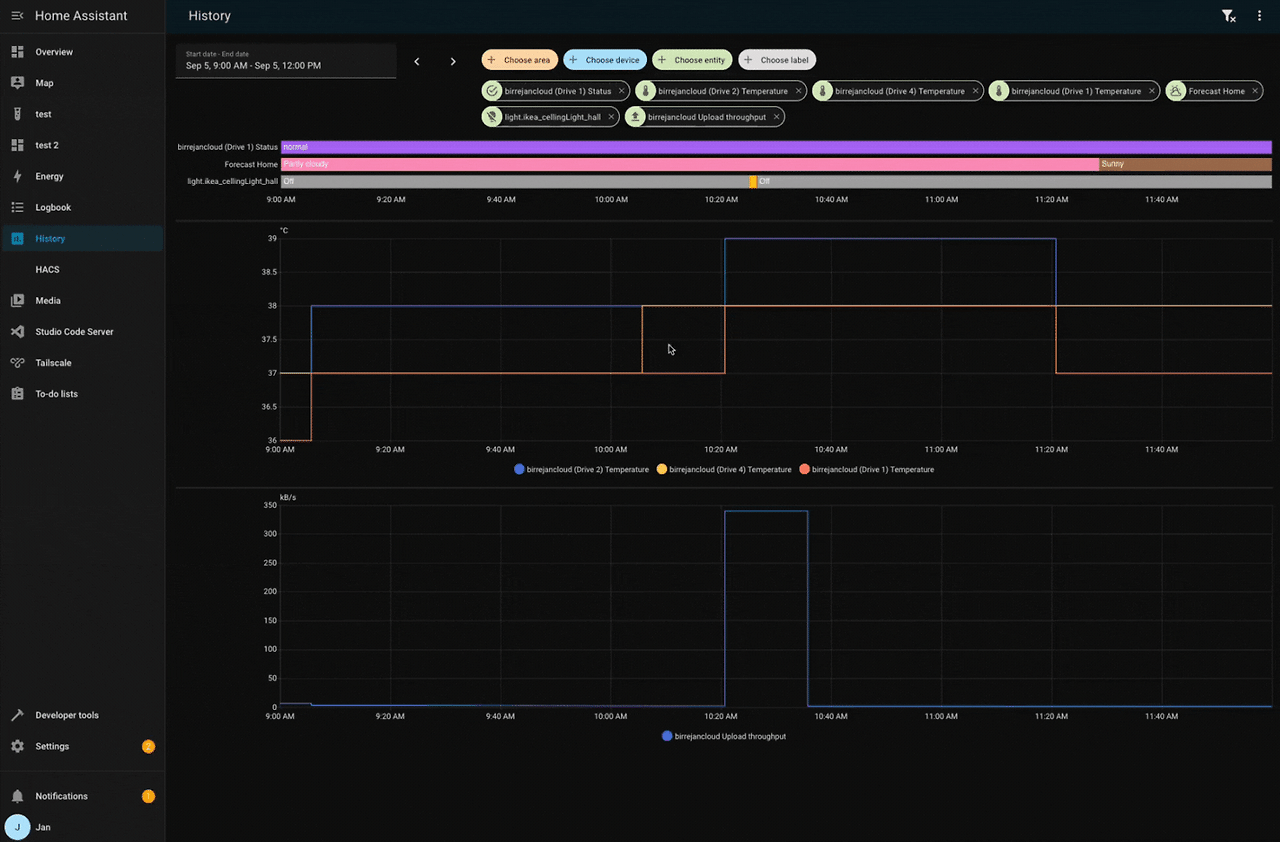
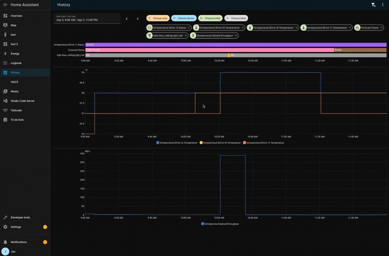
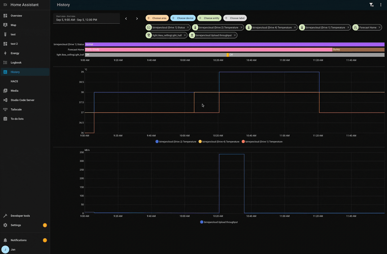
- 미디어 플레이어 정보창 재설계, 히스토리 차트 동기 줌, 템플릿 & YAML 에디터 툴바(Undo/Redo/Copy)
- 웹훅 트리거의
webhook_id템플릿화, 추가 단위(MCF, m/min, inH₂O), Thermostat 카드 Water heater 지원 등
역호환성/주의
- 라벨 타깃팅 범위 확대(config/diagnostic 엔티티도 서비스 액션 대상)
- HERE Travel Time 무료정책/간격 조정(월 5,000회, 업데이트 30분)
- SmartThings 에어컨 preset:
windFree→wind_free - Tibber 단가 갱신 15분 주기로 변경(일부 속성 제거/스케일 변경)
- Zabbix 5.0 공식 지원 종료
- ZHA/Slide Local/ZhongHong/Shelly/Home Connect 일부 동작/속성 변경
300x250
자동화 에디터 — 개선점과 예시
- 사이드바 크기 조절: 긴 폼/템플릿 편집 가독성 향상
- 블록 붙여넣기: 다른 자동화에서 블록 복사해 선택한 블록 아래 즉시 삽입
- 오버플로 메뉴: 테스트/복제/실행 등 자주 쓰는 기능 접근 용이
- Undo/Redo: 실수 복구/실험적 편집에 안정감 제공(최대 75단계)
- repeat UI 4분할: 개념적으로 명확해져 설계 난이도↓ (YAML 구조는 동일)





예시 1 — While: 공기질 나쁠 때 공기청정기 가동
sequence:
- repeat:
while: "{{ states('sensor.pm25')|int > 35 }}"
sequence:
- service: fan.turn_on
target: { entity_id: fan.air_purifier }
- delay: "00:05:00"
예시 2 — Until: 누수 해제 시까지 경고등 점멸
sequence:
- repeat:
until:
- condition: state
entity_id: binary_sensor.leak
state: "off"
sequence:
- service: light.toggle
target: { entity_id: light.utility }
- delay: "00:00:10"
예시 3 — Fixed times: 3회 재시도 후 중단
sequence:
- repeat:
count: 3
sequence:
- service: script.try_connect
- delay: "00:01:00"
예시 4 — For-each: 방 목록 순회 제어
variables:
rooms: ["living_room","kitchen","bedroom"]
sequence:
- repeat:
for_each: "{{ rooms }}"
sequence:
- service: climate.set_temperature
target: { entity_id: "climate.{{ repeat.item }}" }
data: { temperature: 22 }
AI Task — 데이터 생성 ➜ 이미지 생성 파이프라인
- 흐름: (1)
ai_task.generate_data로 요약/카운트 등 구조화 데이터 생성 → (2)ai_task.generate_image로 스타일 이미지 생성 → (3) 알림 전송 - 활용 예: 초인종 스냅샷을 받아 사람/동물 수를 요약하고 만화 스타일로 변환해 모바일 알림
예시 — 초인종 이미지 요약+만화 변환+알림
alias: Doorbell AI Image Alert
triggers:
- trigger: state
entity_id: binary_sensor.doorbell
to: "on"
actions:
- action: notify.mobile_app_phone
data:
title: "Doorbell"
message: "처리 중..."
data: { tag: doorbell }
- action: ai_task.generate_data
data:
task_name: "Describe scene"
instructions: |
- Describe people/animals count and a short summary (<=180 chars)
entity_id: ai_task.<your_llm>
structure:
summary: { selector: text }
person_count: { selector: number }
animal_count: { selector: number }
attachments:
media_content_id: media-source://media_source/local/doorbell.png
media_content_type: image/png
response_variable: ai
- action: ai_task.generate_image
data:
task_name: "Cartoonize"
instructions: "Make a cute manga style"
entity_id: ai_task.<your_image_model>
attachments:
media_content_id: media-source://media_source/local/doorbell.png
media_content_type: image/png
response_variable: ai_image
- action: notify.mobile_app_phone
data:
title: "Doorbell ({{ ai.data.person_count }}/{{ ai.data.animal_count }})"
message: "{{ ai.data.summary }}"
data:
tag: doorbell
image: "http://homeassistant.local:8123{{ ai_image.url }}"
mode: single
대시보드 예측 섹션
- 개념: 유저 사용 패턴을 학습해 현재 맥락에서 쓸 가능성이 높은 엔티티를 카드로 제안
- 수동 대시보드 추가(예시)
strategy: type: common-controls title: Common controls - 활용: 출근 전 조명/난방, 야간 침실 조명/공기청정 등 시간대별 집중 노출

보이스: 다중 웨이크 워드 & Beep 응답
- 2개의 웨이크 워드 + 2개의 어시스턴트/기기
- 예: “Hey Jarvis”(로컬) / “Okay Nabu”(클라우드)
- 이중언어, 파이프라인 분리 운용에 유리
- Beep 응답: 같은 공간만 제어된 간단 명령은 짧은 비프음으로 피드백(말수↓)
- 참고: AI 기반 어시스턴트에는 Beep 미적용

통합(Integrations)
1) 신규 통합(간단 설명)
- Compit(냉난방/환기 컨트롤러), Cync(GE 스마트 조명), Droplet(수사용량 모니터), ekey bionyx(지문/디지털입력 이벤트), IRM-KMI(벨기에 기상), Libre Hardware Monitor(PC 센서), Portainer(도커 관리), Smart Meter B Route(일본), SFTP Storage(원격 백업 목적지), Usage Prediction, Victron Remote Monitoring(발전/소비 예측)
2) 주요 개선(발췌)
- Hue(Bridge Pro MotionAware), LG ThinQ 에너지 센서, Reolink 기능 확대, AccuWeather 시간별 예보, Lutron Caseta 멀티탭, Shelly 대규모 개선, SwitchBot/Cloud 확장, Tuya 기기/센서 대거 추가, Workday 캘린더, ntfy 리치 알림 & 이벤트 구독 등
3) 품질 스케일 승급
- Platinum: Android TV Remote, Miele, Sleep as Android
- Silver: Samsung Smart TV, Whirlpool
- Bronze: NextDNS, Opower, Sonos
4) UI에서 직접 설정 가능
- NS(네덜란드 철도), Satel Integra
기타 변경
- Logbook → Activity로 명칭 변경
- 미디어 플레이어 정보창 UI 전면 개선
- 히스토리 차트 동기 줌(여러 그래프 동시 확대/축소)

- 템플릿 & YAML 에디터 툴바(Undo/Redo/Copy)

- Matter 확장, 잔디깎이 음성 인텐트(start/dock), 아날로그 시계 초침 부드러운 모션, 모바일 앱 버전 정보 표시, Thermostat 카드 Water heater 지원, 웹훅
webhook_id템플릿화, 추가 단위(MCF, m/min, inH₂O)
역호환성 & 마이그레이션
라벨 타깃팅 확대
- 서비스 타깃 레이블이 config/diagnostic 엔티티까지 영향
- 조치: 운영 레이블과 진단 레이블 분리, 대량 제어 전 스테이징 테스트
HERE Travel Time
- 무료 티어: 월 5,000회 / 업데이트 간격: 30분
- 조치: 경로 수 최소화, 업데이트 스케줄 분산
SmartThings 프리셋
windFree→wind_free- 조치: 자동화/스크립트 내 문자열 일괄 치환
Tibber 가격 15분 주기
- 일부 속성 제거(
price_level), 랭킹 스케일 변경(intraday_price_ranking0~1) - 템플릿 적응 예
{% set slots = state_attr('sensor.tibber_prices','today') %} {% for s in slots %} {{ s.start }} ~ {{ s.end }} : {{ s.total|round(2) }} {% endfor %}
Zabbix 5.0
- 공식 지원 종료(즉시 중단은 아님) → 업그레이드 계획 수립
기타 변경 포인트
- ZHA: 커버 엔티티 특수 속성 일부 제거
- Slide Local: invert position이 상태(open/closed)까지 반영 → 기존 반전 템플릿 점검
- ZhongHong: 팬 모드 값 소문자 표준화 → 템플릿에
|lower적용 권장 - Shelly: 예고된 추가 속성 제거(가스/수명 등) → 참조 필드 정리
- Home Connect: Alarm clock 엔티티 타입 time → number
보안 가이드
SFTP Storage
- 키 기반 인증, 전용 계정/Chroot, 강한 Cipher/MAC, 방화벽 허용목록, Fail2ban
- 백업 암호화(restic/borg) 및 정기 복원 리허설(RTO/RPO 검증)
Portainer 연동
- 컨테이너 제어 노출 위험 → TLS, RBAC, 최소 범위 API 토큰, 감사 로깅 필수
- 관리 엔드포인트는 내부 전용/제로트러스트 경로로만
AI 이미지 파이프라인
- 외부 모델 사용 시 개인영상 전송 가능 → 로컬 모델/프록시, 토큰/만료 URL 사용
- 알림 이미지 URL은 내부 주소 노출 방지(리버스 프록시/서명 URL)
라벨 타깃팅 변화
- 운영/진단 레이블 분리, 변경 시 Change 관리(승인·기록), 대량 제어 전 Dry-run
클라우드형 통합
- 자격증명은 secrets.yaml 또는 비밀관리 도구에 저장, 주기 로테이션
- 이벤트 구독형 트리거는 화이트리스트 토픽/레이트리밋 적용
업데이트 전후 체크리스트
- 전체 스냅샷/백업 생성 및 테스트 복원
- 애드온/모바일 앱/통합 업데이트
- 라벨 매핑 재점검(config/diagnostic 영향 포함)
- HERE 호출/주기 최적화(30분 기준)
- SmartThings 프리셋 문자열
wind_free로 교체 - Tibber 15분 가격 대응(템플릿/알림 수정)
- Zabbix 업그레이드 로드맵 수립
운영 레시피 모음
- 초인종 → 요약+만화 변환+알림: 위 AI Task 예시 그대로 적용
- 예측 섹션 추가
strategy: type: common-controls title: Common controls - 다중 웨이크 워드 파이프라인 분리
- “Okay Nabu”(클라우드), “Hey Jarvis”(로컬) → 민감 명령은 2단계 확인(핀/태그/앱 승인)
- SFTP 원격 백업: 키 인증+Chroot, 주간/월간 백업, 분기별 복원 리허설 자동화
이번 릴리스는 편집 효율(Undo/Redo, 붙여넣기, 오버플로)과 지능형 추천/보이스/AI 자동화 역량을 크게 끌어올렸습니다. 라벨 타깃 확대, HERE 한도/주기, Tibber 15분 단위, Zabbix 지원 종료만 선제적으로 점검하면 안정적으로 도입 가능합니다.
728x90
그리드형(광고전용)
댓글